Shelly opracowuje nową platformę solarną dla użytkowników systemów fotowoltaicznych (PV). W niedawnym poście na forum https://community.shelly.cloud/topic/13170-looking-for-testers-for-shelly-solar-platform/firma ogłosiła, że poszukuje klientów do testów beta nowego rozwiązania, zanim zostanie ono wprowadzone na szerszą skalę.
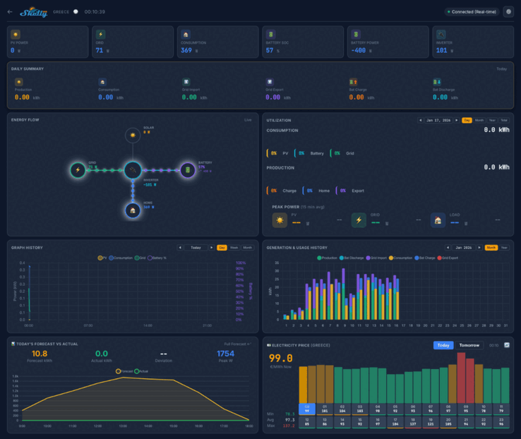
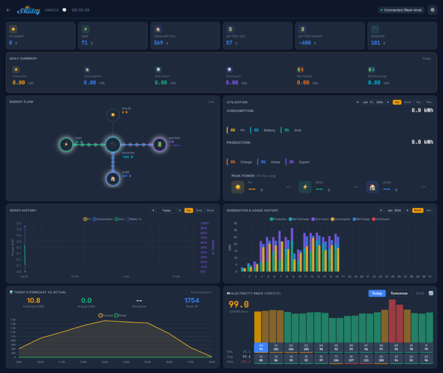
Zrzuty ekranu platformy Shelly Solar wskazują, że domowy pulpit nawigacyjny pokaże kluczowe wskaźniki, takie jak moc PV, zużycie i moc baterii. Dostępnych będzie kilka widoków, w tym dzienne podsumowanie, diagram przepływu energii i tło zużycia energii. Poniżej znajduje się seria wykresów i wykresów powiązanych z historycznymi i prognozowanymi wskaźnikami, a także mapa pokazująca lokalizację elektrowni.
W testach beta Shelly Solar Platform weźmie udział 20 użytkowników. Muszą oni posiadać co najmniej jedną instalację fotowoltaiczną o minimalnej mocy 10 kW i co najmniej jeden falownik z komunikacją ModBus. Ponadto testerzy muszą sprzedawać przynajmniej część energii z powrotem do sieci, a preferowane są systemy z pakietem baterii.
Aby dołączyć do testów beta platformy Shelly Solar Platform, należy wysłać odpowiedź w wątku społecznościowym https://community.shelly.cloud/topic/13170-looking-for-testers-for-shelly-solar-platform/szczegółowe informacje na temat wymaganych informacji można znaleźć na stronie w oryginalnym poście. Wybrani kandydaci otrzymają Shelly Pro 3EM(obecnie 128,99 USD w Amazon) i dodatek ModBus, a także otrzymają dożywotnią bezpłatną subskrypcję Shelly Solar Platform. W chwili pisania tego tekstu, ceny tej subskrypcji i data premiery platformy nie zostały jeszcze ogłoszone.















